OpenWrt 网络配置
前言
对于会玩的大家来说
谁会只装个Openwrt来做SMB啊
那我们今天就来和大家介绍一下
我是怎么样配置我的网络环境的吧
对于我们新一代民工来说
很多时候都要上Github查资料啊
但是经常Git不下来
怎么年尾给老板换更好的House呢?
以下仅为自己记录使用
防止自己忘记怎么使用Openwrt
配置 网络 环境
第一步,我们当然要扫清障碍
我在这里踩坑都不是一次两次了
如果大家像我一样只是做旁路由模式
在网络 --> 接口 --> 接口总览中
那我们就只留下一个Lan口就🆗
WAN及VPN0接口都可以直接去掉
然后我们点击修改继续进行修改?
我们需要将DHCP功能禁用掉
不然会和你的主路由存在冲突
网关地址及DNS服务器设为你的主路由IP
广播地址设为本地IP段的255即可
然后点击保存&应用即可
配置 防火墙 策略 【重点】
非常多的时候
我们使用中存在的问题
都可以归咎于防火墙策略问题
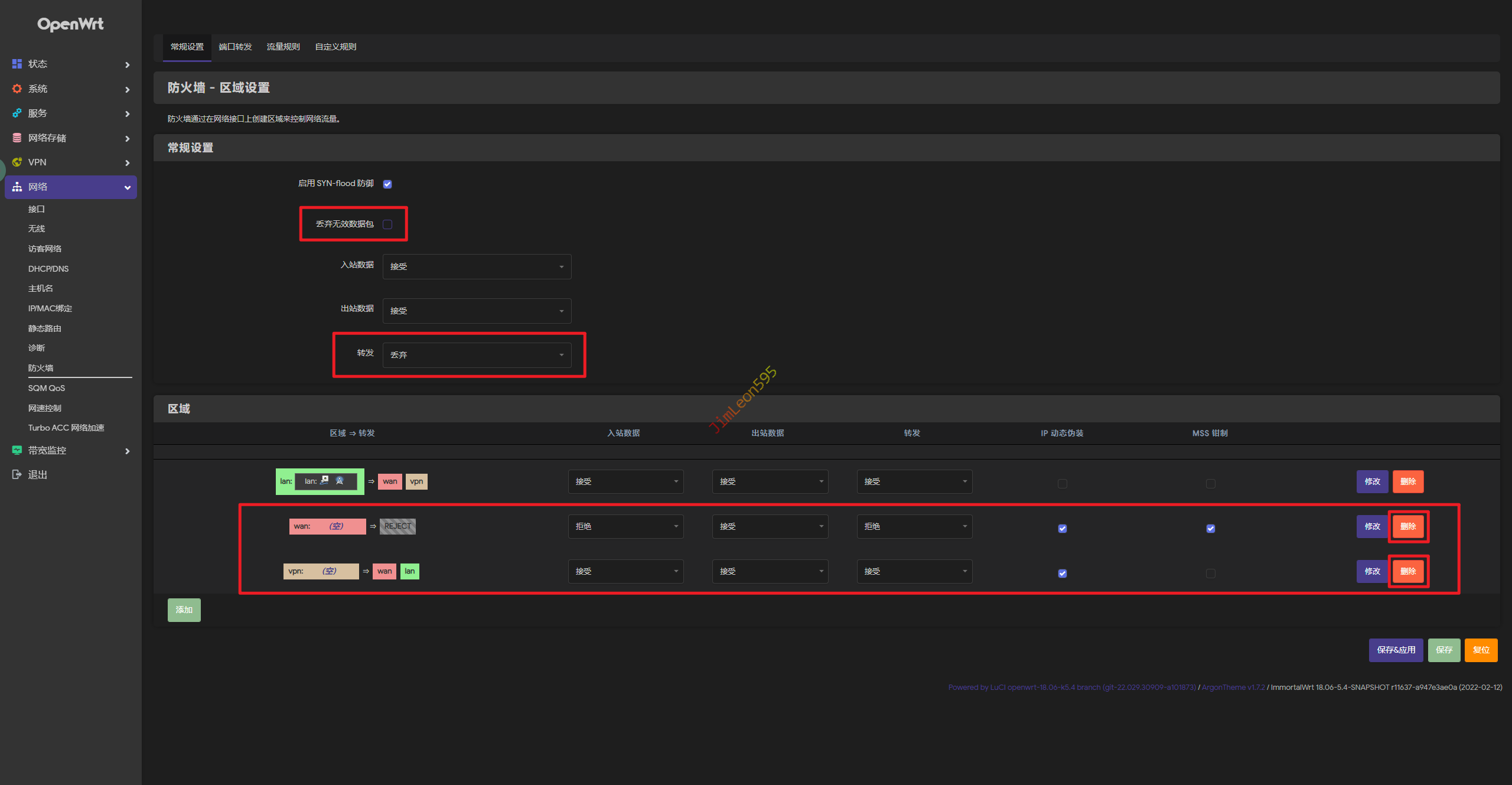
我们首先打开
网络 --> 防火墙 --> 常规设置
我们会看到这样的一个页面
但是我们除了Lan口都被干掉了
所以我们全部流量直接过一遍就行
修改前:【需要修改项已用红圈圈起】
修改后:
配置 喜闻乐见 功能
PassWall本人没搞成功过
只能说本人技术力太菜了
希望有会搞的大佬带带路吧
那只剩下那一个啦
哪个?L大的SSRP咯!
添加 订阅 链接
第一步我们当然要添加节点啊
不然你脑电波联网吗?哈哈哈
服务 --> SSRP --> 服务器节点
- 在
SS/SSR/V2/TROJAN订阅URL上填上你自己的鸡场
注意:一条🔗填一行,第二个请按一下后面的➕号
- 填写完毕之后请点击
更新订阅URL列表
- 最后我们点击
更新所有订阅服务器节点
- 稍等一会,我们就能看到我们的节点了
配置 SSRP
这一步十分傻瓜,有手就行
服务 --> SSRP --> 客户端 --> 选择主服务器 --> 保存&应用
当我们看见SSRP 已运行,基本上我们就成功了一半
然后我们就可以去到SSRP --> 状态
我们将下面的检查设置全部点一遍
然后我们基本上就完成了
局域网 网络 加速
Openwrt作为一个软路由
当然是他的局域网加速功能最吸引人啦
那我们局域网的终端要加速网路
非常的简单无脑
我们只需要把我们的网卡的配置稍微修改
网关IP及DNS IP
都指向我们软路由IP
然后我们发现
我们就可以愉快的查资料了
解决 外网正常 内网失效
玩了几年Openwrt
还是有一个很奇怪的特性
就是能正常访问国外网站
但是国内网站全部Error
解决这个问题也很简单
这个是我们本篇文章的重中之重
请大家千万不要错过
取消 Lan口 桥接
为了大家能正常加速网络
是要牺牲一下树莓派的Wlan功能了
网络 --> 接口 --> 物理设置
记得一定要选中以太网适配器: "eth0" (lan)
不然你也有机会像我这样水一篇文章了
然后保存&应用吧
修改 防火墙 自定义 规则
遇到国内网站打不开
但是国外网站随便打开
十有八九都是防火墙自定义规则出问题了
网络 --> 防火墙 --> 自定义规则
我们直接添加一条防火墙规则
然后重启防火墙
1 | iptables -t nat -I POSTROUTING -o eth0 -j MASQUERADE |
现在我们再来看一下

