OpenWrt SMB 共享功能配置
前言
我们上集成功搞好了一个Openwrt
那我们现在使用我们的Raspberry
做一个小型的All In Boom吧
本次的操作是属于实验性质
所以本次我使用一个16G的MircoSD卡进行演示
大家的U盘,移动硬盘等存储设备皆可使用
加入 存储 硬盘
首先我们将需要插入的设备格式化
首选格式化格式为exFAT
这样增加我们其他系统的可读性
格式化完之后我们就可以将它插到我们的树莓派中去
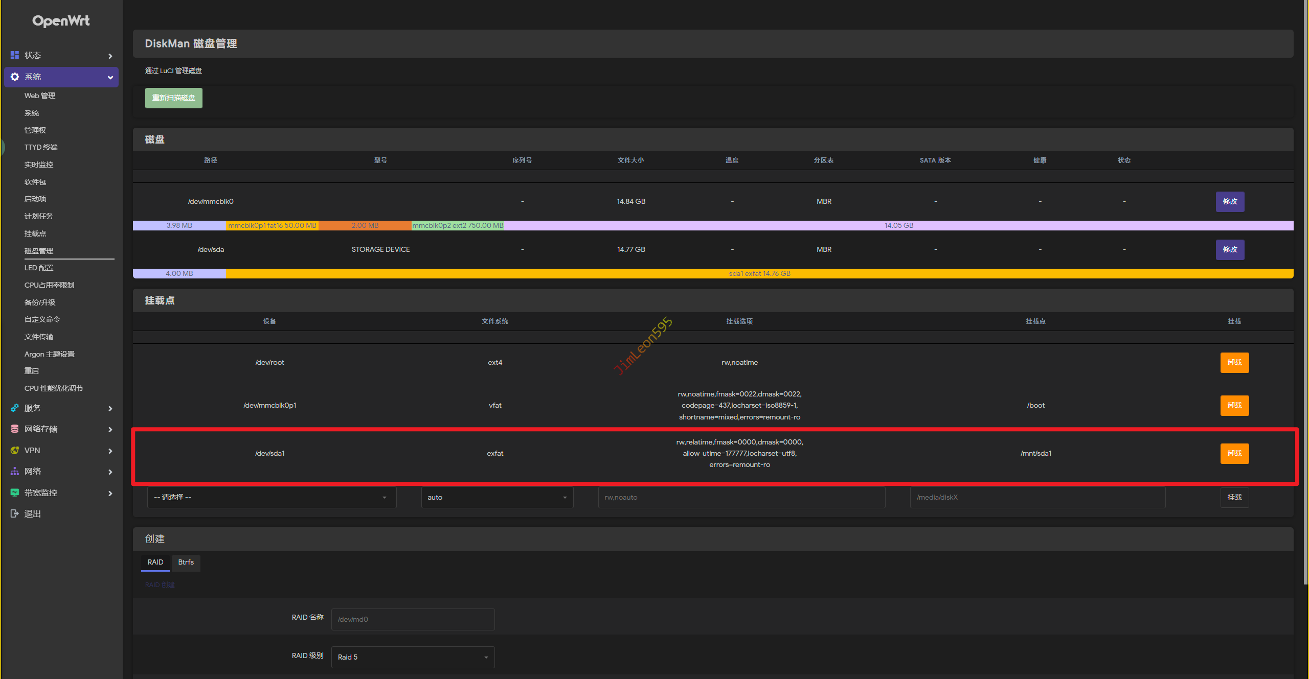
我们在系统 --> 磁盘管理中可以发现
系统直接可以识别到我们刚刚插入的盘
当然,我们要记住你要共享设备的挂载点
例如,本次我的挂载点就为/mnt/sda1
配置 SMB 基础功能
因为我们本次使用的文件系统格式为exFAT
所以我们省去加载NTFS的麻烦
我们直接打开网络存储 --> 网络共享
名称:自己喜欢就行
路径:填上你需要挂载设备的挂载点
允许用户:smbadmin
允许匿名用户:✔
新文件权限掩码:0755
新目录权限掩码:0755
然后我们就保存设置
然后我们还需要编辑模板
启用仅允许root用户登录访问的命令
所以我们需要修改/etc/samba/smb.conf.template中
添加#为invalid users = root注释掉
1 | - invalid users = root |
配置 SMB 专用 账号
Liunx的Samba有一个与Windows不同的点
Samba的密码是独立于系统密码的存在
所以我们要自己使用terminal进行设置
我们想要打开Openwrt自带的Terminal
就在系统 --> TTYD终端
1 | smbpasswd -a root |
然后我们可以直接reboot重启试试服务有没有上线
Windows 启动 SMB 客户端
正常来说,我们直接打开Windows网络设置
我们就可以看见我们的共享硬盘
但是对于版本比较旧的SMBv2来说
我们可能要打开Windows的另外一个设置
控制面板 --> 程序与功能 --> 启动与关闭Windows功能 --> SMB1.0/CIFS 文件共享支持
安装完毕之后重启,我们再来尝试
存在问题
貌似这个方法只能使用SMBv1
但是树莓派早就还给朋友了
而且根据我朋友反馈
树莓派做轻NAS不算太稳定
特别他还放在弱电箱
貌似他已经搞废了一个西数紫盘
有机会的话再对这篇文章更新吧
